

I
Kinh doanh
I
Kinh doanh
II
Sản xuất
II
Sản xuất
III
Thu, Chi
III
Thu, Chi
IV
Báo cáo, thống kê
IV
Báo cáo, thống kê
Trong ngành may mặc và giày dép, các doanh nghiệp thường phải đối mặt với nhiều vấn đề phức tạp trong việc quản lý quy trình sản xuất. Quá trình sản xuất từ khâu lập kế hoạch, theo dõi tiến độ sản xuất, đến kiểm soát chất lượng sản phẩm đòi hỏi phải có hệ thống quản lý hiệu quả để giảm thiểu sai sót, tối ưu hóa quy trình và đảm bảo chất lượng thành phẩm, đặc biệt khi khối lượng dữ liệu ngày càng lớn và cần được phân tích bằng các công cụ AI hỗ trợ.
Việc quản lý quy trình sản xuất một cách tổng thể là yêu cầu bắt buộc đối với các doanh nghiệp trong ngành may mặc và giày dép. Các công đoạn sản xuất cần phải được giám sát và theo dõi kỹ lưỡng để đảm bảo tiến độ công việc không bị chậm trễ.
Phần mềm quản lý sản xuất sẽ hỗ trợ doanh nghiệp lên kế hoạch và kiểm soát hiệu quả từ khi bắt đầu đến khi hoàn thành sản phẩm, kết hợp phân tích dữ liệu bằng AI để phát hiện sớm các điểm nghẽn và đề xuất điều chỉnh phù hợp.
Một vấn đề quan trọng không thể bỏ qua là quản lý tồn kho và nguyên vật liệu. Doanh nghiệp cần dự đoán nhu cầu thị trường và số lượng đơn đặt hàng để thiết lập kế hoạch nhập kho nguyên vật liệu hợp lý.
Phần mềm quản lý sản xuất giúp dự báo chính xác nhu cầu nguyên vật liệu dựa trên dữ liệu lịch sử và phân tích AI, đảm bảo lượng tồn kho luôn ở mức tối ưu, không gây tình trạng thiếu hụt hoặc dư thừa hàng hóa.
Kiểm soát chất lượng sản phẩm là yếu tố cốt lõi trong việc đảm bảo thành phẩm đạt tiêu chuẩn trước khi đến tay người tiêu dùng.
Phần mềm quản lý sản xuất ngành may mặc, giày dép giúp theo dõi chất lượng từ nguyên liệu đầu vào cho đến sản phẩm hoàn thiện, kết hợp công nghệ AI trong phân tích dữ liệu và hình ảnh để hỗ trợ phát hiện sớm các lỗi kỹ thuật.
Tính năng này giúp người quản lý dễ dàng phát hiện và xử lý các vấn đề về chất lượng, đảm bảo sản phẩm luôn đáp ứng được yêu cầu khắt khe từ khách hàng.
Một yếu tố quan trọng khác là quản lý nhân viên sản xuất và nâng cao năng suất lao động.
Phần mềm quản lý sản xuất ngành may mặc, giày dép hỗ trợ lên lịch làm việc cho nhân viên, theo dõi năng lực và kỹ năng của từng nhân viên, đồng thời ứng dụng AI để đánh giá hiệu suất làm việc và đề xuất phân công công việc hợp lý.
Các báo cáo sản xuất được cập nhật thường xuyên giúp người quản lý điều chỉnh kế hoạch sản xuất, tối ưu hóa quy trình và nâng cao hiệu suất làm việc của đội ngũ nhân viên.
Quản lý đơn hàng và giao nhận là khâu không thể thiếu trong quy trình sản xuất.
Phần mềm quản lý sản xuất giúp theo dõi tiến độ đơn hàng, lên lịch giao hàng và kết hợp phân tích AI để dự báo thời gian hoàn thành, đảm bảo việc giao sản phẩm đúng thời gian, đúng yêu cầu của khách hàng.
Điều này không chỉ giúp tăng cường sự hài lòng của khách hàng mà còn nâng cao uy tín của doanh nghiệp trên thị trường.
Việc tích hợp trí tuệ nhân tạo (AI) vào phần mềm quản lý sản xuất ngành may mặc và giày dép giúp tự động hóa các quy trình và đưa ra dự đoán chính xác.
AI có thể phân tích dữ liệu từ các đơn hàng trước đó, xu hướng thị trường và mùa vụ để dự báo nhu cầu nguyên vật liệu, giúp doanh nghiệp tránh tình trạng thiếu hụt hoặc dư thừa kho.
Đồng thời, AI tối ưu hóa lịch trình sản xuất bằng cách phân tích các công đoạn sản xuất và đề xuất lịch trình phù hợp, đảm bảo sử dụng hiệu quả nguồn lực và nhân công.
Ngoài ra, công nghệ AI như máy học (Machine Learning) và thị giác máy tính (Computer Vision) hỗ trợ kiểm soát chất lượng tự động, phát hiện lỗi sản phẩm ngay từ giai đoạn sớm.
AI cũng giúp phân công nhân sự thông minh, đánh giá năng lực và hiệu suất của từng nhân viên để sắp xếp công việc hợp lý, tăng cường hiệu quả lao động.
Báo cáo thông minh (BI) là công cụ không thể thiếu để hỗ trợ nhà quản lý ra quyết định dựa trên dữ liệu thực tế.
BI giúp doanh nghiệp phân tích hiệu suất sản xuất thông qua các báo cáo chi tiết về từng công đoạn, kết hợp dữ liệu phân tích từ AI để xác định điểm nghẽn và điều chỉnh kịp thời.
Các chỉ số quan trọng như năng suất lao động, tỷ lệ hàng lỗi và thời gian hoàn thành đơn hàng được trình bày trực quan qua biểu đồ và bảng điều khiển, giúp người quản lý theo dõi và cải thiện hiệu quả sản xuất.
Ngoài ra, BI còn phân tích dữ liệu lịch sử để dự đoán xu hướng kinh doanh và hỗ trợ lập chiến lược dài hạn.
Với dữ liệu thời gian thực, BI giúp doanh nghiệp ra quyết định tức thì, đáp ứng linh hoạt các biến động trong quy trình sản xuất và thị trường, từ đó duy trì lợi thế cạnh tranh.
Áp dụng phần mềm quản lý sản xuất trong ngành may mặc, giày dép sẽ mang lại những lợi ích rõ rệt cho doanh nghiệp:
- Tối ưu hóa quy trình sản xuất: Tự động hóa các công việc quản lý sản xuất, kết hợp phân tích AI giúp giảm thiểu sai sót và tiết kiệm thời gian.
- Kiểm soát tồn kho và nguyên vật liệu hiệu quả: Quản lý tồn kho và nguyên liệu chính xác dựa trên dữ liệu và dự báo thông minh, tránh tình trạng thiếu hụt hoặc dư thừa.
- Cải thiện chất lượng sản phẩm: Đảm bảo chất lượng sản phẩm đồng nhất từ nguyên liệu đầu vào đến thành phẩm nhờ hệ thống kiểm soát và phân tích AI.
- Tăng cường hiệu quả lao động: Nâng cao năng suất và chất lượng công việc của nhân viên thông qua báo cáo và đánh giá dữ liệu.
- Cải thiện dịch vụ khách hàng: Đảm bảo giao hàng đúng hạn và đúng yêu cầu khách hàng, tăng cường sự tin tưởng và gắn bó của khách hàng.
Phần mềm quản lý sản xuất ngành may mặc, giày dép của MekongSoft là giải pháp tối ưu giúp các doanh nghiệp quản lý quy trình sản xuất một cách hiệu quả, từ việc theo dõi tồn kho, nguyên vật liệu, kiểm soát chất lượng sản phẩm đến việc tăng cường năng suất lao động.
Với việc tích hợp trí tuệ nhân tạo một cách hợp lý và không phô trương, phần mềm không chỉ giúp tối ưu hóa quy trình sản xuất mà còn đóng góp vào sự phát triển bền vững của doanh nghiệp trong ngành may mặc và giày dép.
Dưới đây là một số tính năng nổi bật của phần mềm:

Sơ đồ chức năng hệ thống quản lý ngành may mặc, giày dép


Chức năng tích hợp BI (Business Intelligence) - Báo cáo thông minh với các bảng điều khiển tùy chỉnh cho phép người dùng thiết kế và hiển thị thông tin quan trọng phù hợp với nhu cầu của từng bộ phận, chẳng hạn như sản xuất, tài chính, hoặc quản lý chất lượng. Nhờ đó, các doanh nghiệp có thể dễ dàng theo dõi các báo cáo quan trọng trong một giao diện trực quan duy nhất, giúp tăng cường sự phối hợp hiệu quả giữa các phòng ban thông qua việc chia sẻ dữ liệu trực quan. Đồng thời, việc này còn giúp tiết kiệm đáng kể thời gian và công sức trong việc tổng hợp báo cáo thủ công, từ đó nâng cao hiệu suất làm việc và hỗ trợ ra quyết định chính xác hơn.


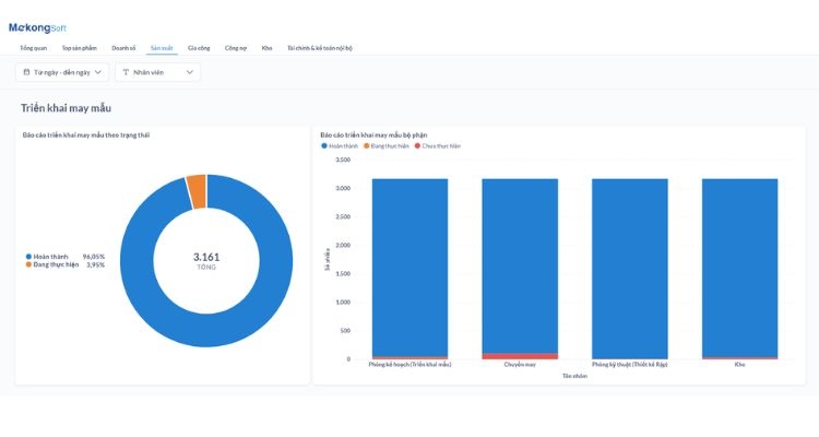
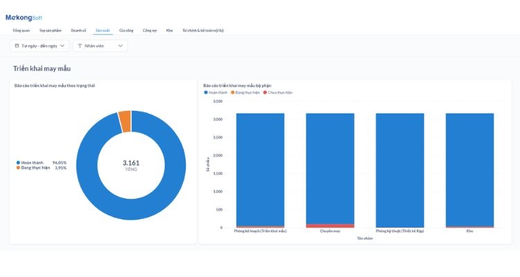
Tính năng phân tích hiệu suất sản xuất tích hợp BI giúp nhà quản lý dễ dàng theo dõi và đánh giá các chỉ số quan trọng như tỷ lệ hoàn thành đơn hàng, năng suất lao động của từng chuyền may, và tỷ lệ hàng lỗi. Các báo cáo được trình bày dưới dạng biểu đồ và bảng số liệu trực quan, giúp người dùng dễ dàng nắm bắt thông tin một cách nhanh chóng và chính xác. Chức năng này không chỉ hỗ trợ doanh nghiệp giám sát tình hình sản xuất theo thời gian thực mà còn cung cấp cơ sở dữ liệu cụ thể để cải thiện quy trình sản xuất, nâng cao hiệu quả và giảm thiểu sai sót.


Tính năng tích hợp BI trong báo cáo tài chính và chi phí sản xuất cung cấp cho doanh nghiệp các báo cáo chi tiết về chi phí nguyên vật liệu, nhân công, cũng như lợi nhuận từ từng đơn hàng hoặc giai đoạn sản xuất. Nhờ đó, doanh nghiệp có thể dễ dàng tối ưu hóa chi phí, nâng cao lợi nhuận và nhận diện rõ ràng các khu vực cần cải thiện trong quy trình sản xuất. Đồng thời, chức năng này còn hỗ trợ việc lập kế hoạch tài chính dài hạn một cách hiệu quả, giúp doanh nghiệp duy trì sự ổn định và phát triển bền vững.


Chức năng BI theo dõi KPI nhân viên cho phép quản lý các chỉ số quan trọng như số lượng sản phẩm hoàn thành, tỷ lệ lỗi sản phẩm, thời gian sản xuất và năng suất lao động theo từng giai đoạn. Nhờ vào tính năng này, doanh nghiệp có thể dễ dàng đánh giá hiệu quả hoạt động của nhân viên dựa trên từng mục tiêu cụ thể, từ đó tối ưu hóa quy trình sản xuất để đạt được các KPI đã đề ra. Chức năng này còn giúp cải thiện hiệu quả trong công tác quản lý và lập kế hoạch, nâng cao năng suất và hiệu quả công việc.


Chức năng tích hợp AI trong phân tích xu hướng lỗi sản xuất sử dụng công nghệ trí tuệ nhân tạo để phân tích dữ liệu về lỗi sản phẩm qua từng công đoạn, từ đó xác định nguyên nhân gốc rễ và dự đoán xu hướng lỗi trong tương lai. Nhờ tính năng này, doanh nghiệp có thể phát hiện nhanh chóng các vấn đề trong quy trình sản xuất, giảm thiểu tỷ lệ sản phẩm lỗi và nâng cao chất lượng đầu ra. Đồng thời, việc sử dụng dữ liệu phân tích để cải tiến quy trình sản xuất liên tục sẽ giúp tối ưu hóa hiệu suất và chất lượng sản phẩm lâu dài.


Chức năng AI trong tư vấn thiết kế mẫu sản phẩm sử dụng trí tuệ nhân tạo để phân tích các xu hướng thời trang và phản hồi từ khách hàng, từ đó gợi ý các thiết kế mẫu sản phẩm mới phù hợp với nhu cầu và thị hiếu của thị trường. Tính năng này giúp doanh nghiệp tạo ra các sản phẩm thời trang hấp dẫn hơn, đồng thời tăng khả năng sáng tạo và giảm thiểu thời gian nghiên cứu thiết kế. Nhờ vào việc đáp ứng nhanh chóng các xu hướng, doanh nghiệp có thể gia tăng doanh số và giữ vững lợi thế cạnh tranh trong ngành.


Chức năng này sử dụng AI để phân tích dữ liệu lịch sử bán hàng, xu hướng thị trường và các yếu tố theo mùa, nhằm dự báo chính xác nhu cầu sản xuất trong tương lai. Nhờ vào công nghệ trí tuệ nhân tạo, doanh nghiệp có thể giảm thiểu tình trạng sản xuất dư thừa hoặc thiếu hụt, từ đó tối ưu hóa kế hoạch sản xuất và quản lý nguyên liệu hiệu quả hơn. Điều này giúp doanh nghiệp đáp ứng nhanh chóng nhu cầu thay đổi của thị trường và khách hàng, đồng thời duy trì sự ổn định trong hoạt động sản xuất.


Chức năng này sử dụng AI để phân tích dữ liệu từ từng chuyền may, từ đó đánh giá năng suất lao động và đưa ra các gợi ý cải thiện. Với tính năng này, doanh nghiệp có thể phân bổ công việc một cách hợp lý, phù hợp với năng lực của từng chuyền may, từ đó tối ưu hóa hiệu quả làm việc. Bên cạnh đó, AI còn giúp tăng sự hài lòng của nhân viên bằng cách đưa ra các chính sách khen thưởng công bằng và minh bạch, tạo động lực cho nhân viên và thúc đẩy môi trường làm việc hiệu quả hơn.


Chức năng quản lý hàng hóa của phần mềm quản lý sản xuất ngành may mặc, giày dép, cho phép người dùng thực hiện các việc quan trọng như thêm mới sản phẩm, tìm kiếm, cập nhật, và xóa sản phẩm dễ dàng. Giúp doanh nghiệp duy trì sự đồng nhất và chính xác trong thông tin về sản phẩm, từ đó đảm bảo có thể đáp ứng nhu cầu của khách hàng một cách tối ưu và tối ưu hóa quá trình kinh doanh.


Chức năng này cho phép người dùng tạo và cập nhật danh mục sản phẩm, bao gồm các thông tin như tên sản phẩm, mã số, mô tả, kích cỡ, màu sắc, và giá cả. Đồng thời, chức năng này cũng cho phép người dùng quản lý thông tin về các thành phần, vật liệu, và linh kiện cần thiết để sản xuất mỗi sản phẩm.


Chức năng này cung cấp khả năng phân loại và nhóm các loại hàng hóa theo các tiêu chí khác nhau như loại sản phẩm, nguồn gốc, hoặc quy trình sản xuất. Bằng cách này, chức năng thiết lập chủng loại hàng hóa giúp người dùng tổ chức thông tin một cách logic và dễ dàng truy cập, từ đó tăng cường hiệu suất và linh hoạt trong quá trình quản lý sản xuất và lập kế hoạch sản xuất may mặc, may giày dép.


Chức năng quản lý khách hàng, nhà cung cấp của phần mềm quản lý sản xuất ngành may mặc, giày dép cho phép người dùng có thể nhập dữ liệu từ file excel, quản lý chi tiết thông tin của đối tượng, theo dõi định mức nợ và ngày tới hạn nợ, cũng như thiết lập loại giá theo từng khách hàng và nhà cung cấp. Điều này giúp tối ưu hóa quá trình kinh doanh và cung cấp sự linh hoạt trong quản lý đối tác kinh doanh và giá cả.


Chức năng quản lý kho hàng của phần mềm quản lý sản xuất ngành may mặc, giày dép cho phép người dùng có thể dễ dàng quản lý tồn kho, thiết lập định mức tồn kho, thực hiện nhập/xuất hàng, và quản lý chuyển kho giữa các địa điểm lưu trữ khác nhau.


Chức năng này cho phép người dùng nhập thông tin về sản phẩm, giá cả, điều kiện thanh toán và các yêu cầu khác từ khách hàng. Người dùng cũng có thể tạo ra mẫu báo giá tiêu chuẩn hoặc tùy chỉnh báo giá cho từng đơn hàng cụ thể. Đồng thời, chức năng này cung cấp khả năng theo dõi trạng thái của các báo giá, từ việc tạo, sửa đổi cho đến việc gửi và theo dõi phản hồi từ khách hàng.


Chức năng này cho phép người dùng ghi nhận các thông tin chi tiết về yêu cầu sản xuất, bao gồm mô tả sản phẩm, số lượng, kích thước, màu sắc, vật liệu, và các yêu cầu kỹ thuật khác. Đồng thời, chức năng này cung cấp khả năng theo dõi tiến độ thực hiện của yêu cầu sản xuất từ giai đoạn tiếp nhận đến hoàn thành, giúp quản lý và điều phối quá trình sản xuất một cách hiệu quả.


Tính năng này cho phép người dùng ghi nhận thông tin chi tiết về các sản phẩm cần sản xuất, bao gồm mô tả sản phẩm, số lượng, kích thước, màu sắc, và yêu cầu kỹ thuật khác. Đồng thời, cung cấp khả năng theo dõi tiến độ sản xuất từ giai đoạn tiếp nhận đến hoàn thành, giúp quản lý và điều phối quá trình sản xuất một cách hiệu quả.


Tính năng này cho phép người dùng lên lịch sản xuất dựa trên các yêu cầu đặt hàng hoặc yêu cầu sản xuất, phân công công việc cho các máy móc, nhân viên và các bước sản xuất cụ thể. Đồng thời, chức năng này cung cấp khả năng theo dõi tiến độ sản xuất, giúp quản lý xác định và giải quyết các vấn đề phát sinh trong quá trình sản xuất một cách kịp thời và hiệu quả.


Tính năng này của phần mềm quản lý sản xuất ngành may mặc, giày dép cho phép người dùng tạo và ghi nhận các yêu cầu chất lượng cụ thể cho từng sản phẩm hoặc quy trình sản xuất, bao gồm các yêu cầu về kích thước, độ bền, màu sắc, và các thuộc tính khác


Chức năng này cung cấp khả năng theo dõi tiến độ sản xuất từng sản phẩm hoặc đơn hàng, từ giai đoạn nhập liệu đến giai đoạn hoàn thành. Người dùng có thể theo dõi các thông số quan trọng như số lượng sản phẩm đã sản xuất, thời gian sản xuất, hiệu suất máy móc, nhân công, và chất lượng sản phẩm.


Tính năng này của phần mềm quản lý sản xuất ngành may mặc, giày dép cho phép người dùng theo dõi và quản lý quá trình đóng gói từ khi sản phẩm hoàn thành đến khi xuất kho hoặc giao hàng cho khách hàng. Người dùng có thể ghi nhận thông tin về loại đóng gói, số lượng sản phẩm trong mỗi gói, người thực hiện và thời gian hoàn thành.


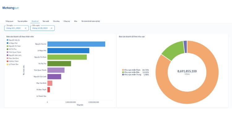
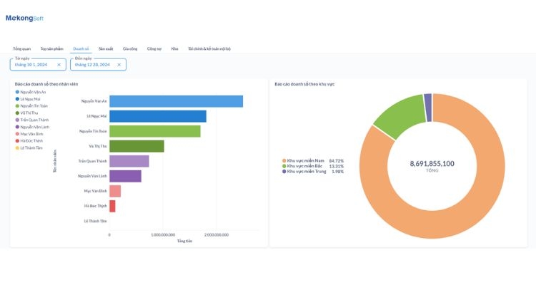
Báo cáo này tập trung vào doanh số bán hàng, doanh thu, lợi nhuận, và các chỉ số hiệu suất, giúp doanh nghiệp có cái nhìn toàn diện về hoạt động kinh doanh và tình hình tài chính. Đồng thời cung cấp thông tin chi tiết về sản phẩm bán chạy, khách hàng chiến lược, và xu hướng mua bán, giúp doanh nghiệp điều chỉnh chiến lược kinh doanh và tối ưu hóa hiệu suất kinh doanh dựa trên dữ liệu thống kê cụ thể.


Báo cáo cung cấp thông tin chi tiết về công nợ, bao gồm hóa đơn, phiếu thu chi, ngày thanh toán, và trạng thái thanh toán. Giúp người dùng nhanh chóng đánh giá tình trạng tài chính, ưu tiên công việc thu nợ, trả nợ và tạo báo cáo tổng hợp để đưa ra quyết định chiến lược, từ đó tối ưu hóa quản lý tài chính và giảm rủi ro mất mát.


Chức năng này cung cấp các báo cáo tổng hợp về doanh số sản xuất của từng nhân viên, bao gồm số lượng sản phẩm hoàn thành, thời gian làm việc, và hiệu suất làm việc. Người dùng có thể xem thông tin chi tiết về công việc được thực hiện bởi từng nhân viên, từ đó giúp họ đánh giá và đề xuất cải thiện trong việc phân công công việc và quản lý nhân sự.


Chức năng này cung cấp các báo cáo chi tiết về số lượng sản phẩm bị lỗi, nguyên nhân của các lỗi, và các biện pháp khắc phục. Người dùng có thể xác định được xu hướng lỗi và đưa ra các biện pháp cải thiện quy trình sản xuất nhằm giảm thiểu số lượng sản phẩm bị lỗi trong tương lai.


Chức năng này của phần mềm quản lý sản xuất ngành may mặc, giày dép cung cấp các báo cáo chi tiết về các khoản thu và chi trong quá trình hoạt động sản xuất, bao gồm các giao dịch thanh toán từ khách hàng, chi phí sản xuất, chi phí vận chuyển và các khoản chi phí khác.


Báo cáo nhập xuất tồn kho bao gồm thông tin về số lượng hàng nhập vào kho từ nhà cung cấp, xuất ra cho khách hàng, và số lượng tồn kho hiện tại. Cung cấp cái nhìn chi tiết về vị trí, số lượng và giá trị của các mặt hàng trong kho, giúp doanh nghiệp đưa ra quyết định thông minh về quản lý tồn kho, dựa trên dữ liệu thống kê chính xác.
Tin tức - Sự kiện nổi bật
Cập nhật thông tin mới nhất và những sự kiện quan trọng


Top 9 phần mềm quản lý dự án đầu tư xây dựng tối ưu chi phí
08/04/2026 14:53


Chuyển đổi số nhà máy với hệ thống MES quản lý sản xuất thông minh
14/03/2026 09:45


Bài toán quản lý đội xe logistics: Excel không còn đủ cho doanh nghiệp lớn


Doanh nghiệp vận tải nên dùng phần mềm quản lý logistics như thế nào để tăng lợi nhuận?


Quy trình viết app theo yêu cầu chuyên nghiệp từ A-Z cho doanh nghiệp


Báo giá phần mềm bán hàng theo yêu cầu – Những yếu tố ảnh hưởng chi phí
Phản hồi từ khách hàng
Chúng tôi đặt sự thành công của khách hàng làm trọng tâm phát triển và luôn trân trọng lắng nghe ý kiến, đóng góp của mỗi khách hàng vào sự phát triển chung.
Công ty cổ phần phần mềm Mekong
Điểm nổi bật của MekongSoft là tư vấn thiết kế các hệ thống phần mềm riêng theo tư duy quản lý của từng doanh nghiệp, phù hợp và dễ sử dụng nhất. Chi phí hợp lý theo từng lĩnh vực sản xuất, kinh doanh và quy mô của Quý khách hàng.
Liên hệ
@2023 MEKONGSOFT. ALL RIGHTS RESERVED